Custom Metrics give you the flexibility to track the KPIs that matter most by combining data from different sources and applying your own formulas. In this article, you’ll learn what Custom Metrics are, why they’re useful, and how to set them up step by step.
Please note, this feature is available on plans $497 and above,TABLE OF CONTENTS
- What is Custom Metrics?
- Key Benefits of Custom Metrics
- How to Set Up Custom Metrics
- Frequently Asked Questions
What is Custom Metrics?
Custom Metrics let you build the KPIs that matter most to your business—right inside your dashboards and reports. Instead of exporting data to spreadsheets, you can combine numbers from different sources, run your own calculations, and instantly see results like conversion rates, ROI, or cost per acquisition.
You decide how the metric should look (percentage, currency, whole numbers, etc.) and add it as a widget to any dashboard or report. They also work with snapshots, so you can push them to new sub-accounts when needed.
Key Benefits of Custom Metrics
Custom Metrics bring flexibility and precision to your reporting by letting you design KPIs that truly reflect your business goals. Instead of relying on pre-set metrics, you can build your own formulas, adjust how results are displayed, and instantly visualize outcomes inside dashboards or reports. Here are the key advantages:
- Personalized KPIs: Combine data from multiple sources and create metrics tailored to your unique business needs, such as ROI, conversion rates, or cost per acquisition.
- Efficient Setup: Build new metrics from scratch or clone existing ones to save time and maintain consistency across reports.
- Smart Formula Editor: Insert metrics from different data sources, add operators and constants, and use live validation to ensure error-free calculations.
- Flexible Display Options: Choose how values appear—Integer, Float, Currency, or Percentage—for clear and relevant presentation.
- Trend Direction Controls: Define whether an increase or decrease should be considered positive, aligning data with your business logic.
- Customizable Charts: Rename charts, apply themes, and compare results across different time periods for deeper insights.
- Seamless Integration: Use custom metrics across Dashboards, Custom Reports, and Snapshots, ensuring your KPIs are always accessible where you need them.
How to Set Up Custom Metrics
Open Dashboard
From the left-hand menu, click on Dashboard to access your reporting view. This is where you’ll manage widgets and set up new custom metrics for tracking key performance indicators.

Enter Edit Mode
Click the Edit Dashboard icon at the top right of your dashboard. This enables edit mode, allowing you to add or configure widgets, including custom metrics.

Add Widget
In edit mode, click the Add Widget button at the top right. This opens options for inserting different types of widgets into your dashboard, including custom metrics.

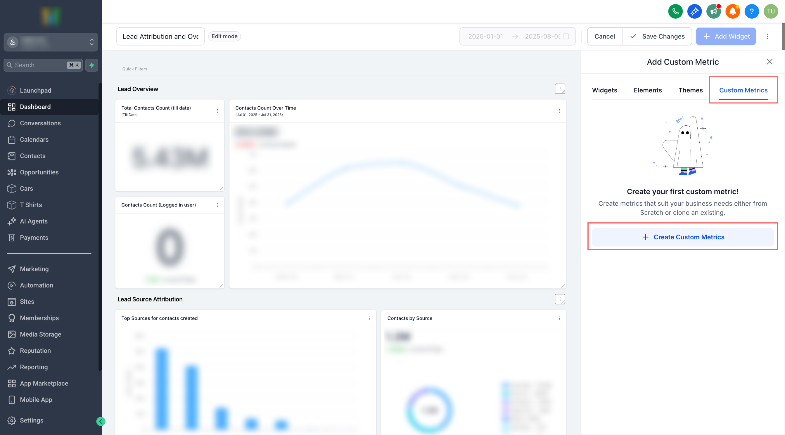
Select Custom Metrics
From the widget options panel, click on the Custom Metrics tab. This will display the tools you need to create personalized KPIs for your dashboard.

Create Custom Metric
Click the + Create Custom Metrics button to begin building your metric. This opens the setup flow where you can define and customize your KPI.

Choose Starting Point
Select whether to Start from scratch to build a new metric or Clone existing to reuse a previously created one. This choice helps you either create fresh KPIs or save time by adapting an existing setup.

Confirm Selection
After choosing either Start from scratch or Clone existing, click the Select button at the bottom. This confirms your choice and opens the setup form for creating your custom metric.

Enter Metric Details
When setting up your custom metric, complete the following fields:
- Metric Name: Provide a clear name (e.g., Revenue Growth Rate) so the metric is easy to identify.
- Data Type: Choose how the value should be displayed: Integer (whole numbers), Float (decimals), Percentage, or Currency.
- Description: Add a short explanation to clarify the purpose of this metric for you and your team.

Add Formula
The Formula field is where you define how your custom metric will be calculated. You can combine up to four different metrics, apply mathematical operators (such as +, -, ×, ÷), and add constants to shape the calculation. This flexibility allows you to create KPIs that reflect your unique business logic, rather than being limited to standard metrics. For example, you could calculate a Conversion Rate by dividing the number of Won Opportunities by the number of New Leads, then multiplying by 100 to display the result as a percentage.

Advanced Settings
In the Advanced Settings section, you can specify the date property that applies to each metric used in your formula. This ensures that your custom metric is calculated consistently and tied to the correct time dimension.
For example, if your formula includes Page Views and Appointments, each of these metrics may have its own associated date property:
Page Views → Visited On (the date the page was viewed).
Appointments → Created On (the date the appointment was scheduled).
The dropdown options shown here will change dynamically based on the metrics you selected in the formula step. Each metric will display only the relevant date fields that apply to it.
By choosing the right date property for each metric, you ensure that calculations like conversion rates or growth percentages are aligned with the correct time events. For instance, matching Page Views (Visited On) with Appointments (Created On) allows you to measure how many visits actually turned into booked appointments within the same timeframe.

Comparison Value
In the Comparison Value section, you define whether an increase or decrease in your custom metric should be considered positive.
- Increase is positive – Select this if a higher value reflects business growth or success (e.g., revenue, number of appointments, new leads).
- Decrease is positive – Select this if a lower value signals improvement (e.g., response time, churn rate, customer complaints).
This setting is important because it ensures that your dashboards and reports highlight changes in a way that aligns with your business goals. By marking the trend correctly, you make sure your team interprets performance shifts in the right context.

Finalize Metric
Once all details, formulas, and settings are complete, click Create to save your custom metric. The new metric will now be available to add as a widget on your dashboard or custom report, displaying results based on your defined logic.

Frequently Asked Questions
Q: Can I combine metrics from different sources that use different date properties (e.g., Contacts Created Date vs. Opportunities Closed Date)?
Yes. When building your formula, each metric will present its own relevant date options in the dropdown. You’ll need to select the correct property for each (e.g., Created Date for Contacts and Closed Date for Opportunities). This ensures the formula calculates consistently, but it’s important to align your selections with the business outcome you want to measure—otherwise the results may not reflect the intended KPI.
Q: How do trend direction settings impact reporting accuracy?
Trend direction defines whether an increase in the metric is considered positive or negative. This affects how your dashboards and reports highlight changes. For example, if you set “Increase is positive” for Revenue, growth will display as a positive trend. However, if you mistakenly apply the same setting to Response Time, longer wait times will be marked as “positive,” skewing interpretation. Always verify your trend direction matches the metric’s intent.
Q: What happens if I clone an existing custom metric and the underlying data source changes later?
Cloned metrics remain linked to the original data sources and fields they were created with. If a field is removed, renamed, or its data type changes, the cloned metric may break or display errors in calculation. To fix this, edit the formula in the cloned metric and re-map the affected fields to ensure the calculation remains valid.
Q: Can I push custom metrics to other sub-accounts using Snapshots, and will the formulas remain intact?
Yes, custom metrics can be included in Snapshots and pushed to other sub-accounts. The formulas will remain intact as long as the destination account has access to the same data sources and fields. If those sources don’t exist in the receiving sub-account, the metric will appear but won’t calculate correctly until the missing fields are set up or mapped properly.
Was this article helpful?
That’s Great!
Thank you for your feedback
Sorry! We couldn't be helpful
Thank you for your feedback
Feedback sent
We appreciate your effort and will try to fix the article